联系热线
磁翻板液位计(也可称为磁性浮子液位计)根据浮力原理和磁性耦合作用原理工作的。当被测容器中的液位升降时,液位计主导管中的浮子也随之升降,浮子内的永久磁钢通过磁耦合传递到现场指示器,驱动红白翻柱转180°,当液位上升时,翻柱由白色转为红色,当液位下降时翻柱由红色转为白色,指示器的红、白界位处为容器内介质液位的实际高度,从而实现液位的指示。

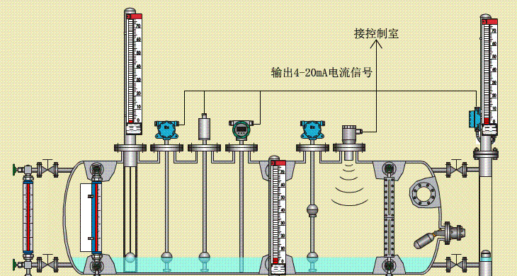
侧装式磁翻板液位计的工作原理:
以浮子内磁钢驱动双色薄片的翻转来指示液位的一种新型仪表。侧装式磁翻板液位计的主体内磁浮子随液位的升降而上下运动,同时驱使主体外指示器内的双色薄片翻转,有液位时转示红色、无液位时转示白色。红色和白色带间的界线即代表液位高度。在指示器左侧配有醒目的刻度标尺。从而使液位的指示显得更加清晰
磁翻板和其他任何仪表一样,在使用中都会出现一些这样或那样的情况,今天我们就讲讲当出现假液位怎么办?
侧装式磁翻板液位计在长期的使用中容易出现假液位的现象,给用户带来了几大的麻烦,造成侧装式磁翻板液位计出现假液位的原因有以下几种:
1、先确定液相、气相都是通的!
2、用一块磁铁,沿其表面扫一下全程,你即可以体会到会修正好。
3、如果是安全液体,先把液相放掉,执行操作2;
4、如果气相的蒸汽压较大,关闭气相伐,将管中液体压回贮罐,执行2,操作。
5、外界干扰信号过大,造成电路得到的是假的信号,不是实际测量的信号;
6、侧装式磁翻板液位计内部的波导丝故障,比如松动,密封不好进水生锈等,造成信号失真;
7、波导丝安装不正确,信号传递失真;
8、信号处理电路故障。
侧装式磁翻板液位计适用于测量各种不便于侧面安装液位计的容器,特别是地下贮槽内的液位测量。侧装式磁翻板液位计广泛适用于石油、化工、冶金、电力、轻工及医药等行业和部门。
1.判断方法
2.原因
(2)磁性翻板重心没有在中心点,磁浮上升时随着磁浮翻转,待磁浮再上升时,翻板又回到原来的位置状态,没有显示有水位的状态。
(3)容器中水质杂质过多,吸附在磁浮表面。造成磁浮磁性下降,磁浮上升时,不能带动翻板转动。
(4)水的液相导管堵塞不同,使的容器中实际水位上升。磁浮却不随之而上升。
(1)尽量使容器中的水位上升或下降不宜太快。
(2)水位计磁性翻板,重心不在中心点。制造质量不符合标准,应更换。
(3)水质不合格应定期冲洗。
(1)液位计筒体内不应有固体杂质和磁杂质进入,以免对浮子造成卡阻及减弱浮力。
(3)对液位计进行清洗后或更换浮子时,打开排污法兰,在装入磁性浮子时,应注意重端带磁性一端向上,不能倒装。
(4)对低温型及液化气专用型产品,液位计主体采用真空夹套保温,安装使用过程中注意不要把夹套破坏,以免影响产品质量。